Ver los detalles de una interacción
Prerrequisitos
Los siguientes permisos para los detalles de la conversación:
- Análisis > Detalle de la conversación del agente > Ver o Análisis > Detalle de la conversación > Ver
- Conversacion > Comunicación > Vista
- Grabación > Grabación > Vista o Grabación > GrabaciónSegmento > Vista
- Conversación > Correo electrónico > Aparcar (para que un agente aparque un correo electrónico)
- Conversación > Comunicación > Objetivo (para la restricción de acceso a la división).
- Para que un supervisor reasigne o transfiera a ciegas el correo electrónico aparcado a otro agente:
- Conversación > Comunicación > Transferencia
- Conversación > Comunicación > blindTransfer o Conversación > Comunicación > blindTransferAgent
- Para que un supervisor reasigne o transfiera a ciegas el correo electrónico aparcado a otra cola:
- Conversación > Comunicación > Transferencia
- Conversación > Comunicación > blindTransfer o Conversación > Comunicación > blindTransferQueue
Para ver los requisitos previos de los procedimientos relacionados a los que accede a través de esta página, consulte el artículo de la tarea asociada.
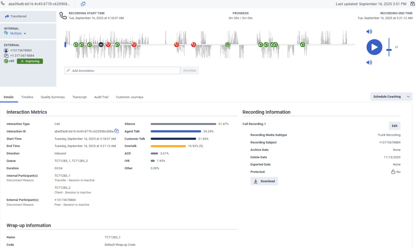
Una página de detalles de interacción es la ubicación central para ver más información sobre esa interacción y completar tareas relacionadas con ella. La página de detalles de la interacción muestra la visión general de la interacción que es una representación visual de la interacción, y muestra los detalles de la interacción en páginas con pestañas.
Haga clic en la imagen para ampliarla.
Para obtener más información sobre cada una de las pestañas de detalles de interacción, consulte:
- Ver los detalles de una interacción
- Ver la línea de tiempo de una interacción
- Trabajar con una descripción general de la interacción
- Ver el resumen de calidad de una interacción
- Trabajar con una transcripción de voz
- Ver la pista de auditoría de una interacción
- Ver los recorridos de los clientes de una interacción
- Trabajar con una transcripción digital
La descripción general de la interacción proporciona información sobre los participantes de la interacción y el tipo de interacción. Para interacciones de voz, incluye una forma de onda con marcadores de sentimiento, proporcionando información sobre la actitud de un cliente durante una interacción.
Para ver la página de detalles de una interacción, haga clic en una interacción desde cualquiera de las siguientes vistas:
- Vista de interacciones
- Mi visión de Interacciones
- Vista detallada de interacciones de agentes
- Vista de detalle de actividad de colas
- Vista detallada de interacciones de colas
También puede llegar a la página de detalles de una interacción cuando completa una tarea en una interacción. Por ejemplo, si ha asignado evaluaciones para completar en su bandeja de entrada, puede navegar directamente a las interacciones relevantes desde la bandeja de entrada.
- Puede copiar el ID de interacción desde la pestaña Detalles. Cuando haces clic en el Copiar icono, el ID de interacción se copia directamente en su portapapeles.
- Utilizar el Enlace icono para copiar la URL de la página de detalles de la interacción directamente en su portapapeles.
- Si un agente envía más de un código de resumen, Genesys Cloud muestra el código más reciente. Puede hacer clic en un enlace para ver los códigos de resumen adicionales.
- La información de resumen muestra los resúmenes asignados por el agente para los participantes internos. Es decir, si el propósito del participante es usuario o agente, o si su tipo de participante es interno. No aparecen los envoltorios asignados por el sistema.
Tareas relacionadas
- Copie la dirección de un cliente de la página de detalles de la interacción
- Supervisar y asesorar las interacciones en curso
- Ver la línea de tiempo de una interacción
- Ver el resumen de calidad de una interacción
- Ver las evaluaciones de una interacción
- Asignar una nueva evaluación
- Ver la pista de auditoría de una interacción
- Anotar una grabación
- Descarga una grabación
- Modificar el archivo de una grabación o eliminar la fecha
- Administrar grabaciones de correo de voz de ACD
- Ver los datos del viaje de interacción predictiva de una interacción
- Trabajar con una transcripción de voz
- Trabajar con una transcripción digital
- Busque interacciones con el contenido de la transcripción de voz
- Programe una cita de coaching
- Proteja las grabaciones para que no se borren para una directiva de retención legal
- Trabajar con análisis de sentimiento
- Trabajar con una descripción general de la interacción
- Trabajar con SIP Diagnostics
- Ver atributos de datos de los participantes

