Ver los detalles de una interacción
Prerrequisitos
Los siguientes permisos para los detalles de la conversación:
- Analítica > Detalle de la conversación > Vista
- Conversacion > Comunicación > Vista
- Grabación > Grabación > Ver o Grabación > Segmento de grabación > Ver permiso
- Speech And Text Analytics > Data > View permission
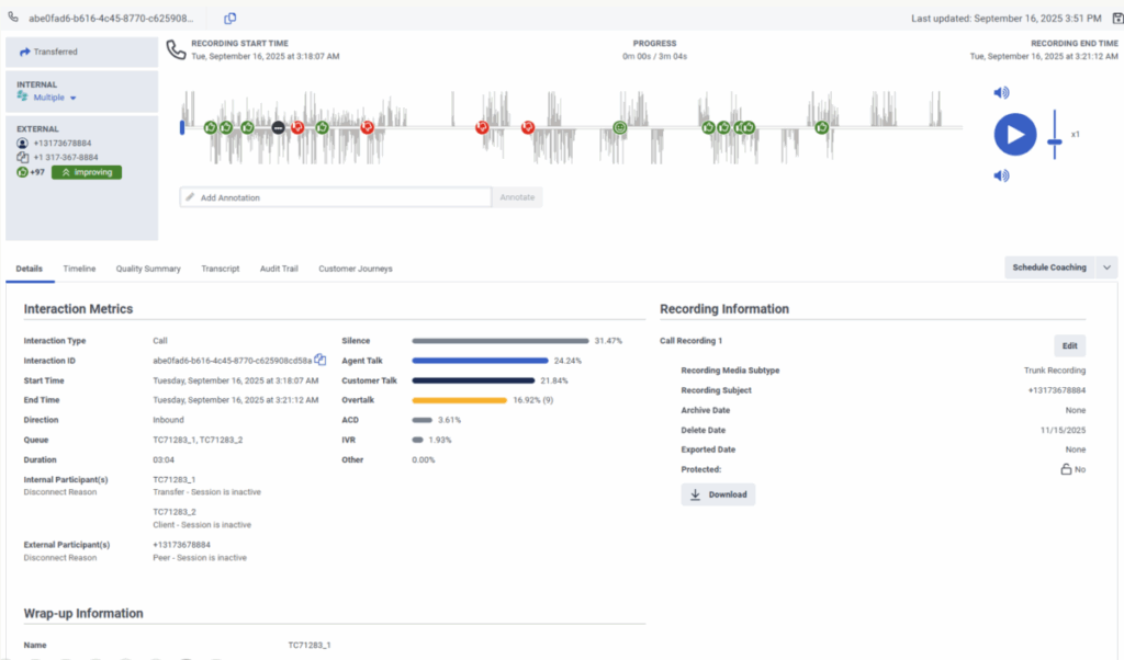
los Detalles La pestaña proporciona una ubicación central para ver información sobre la interacción. los Detalles La pestaña resume las métricas de interacción, la información de registro, la información de resumen, los datos de los participantes y los diagnósticos SIP. Para más información, consulte las siguientes secciones detalladas.
Haga clic en la imagen para ampliarla.
| Detalles de la interacción | Descripción |
|---|---|
| Tipo de interacción | La interacción puede ser una llamada, un correo electrónico o un chat. |
| ID de interacción |
La URL de interacción. Puede copiar el ID de interacción directamente en el portapapeles utilizando el icono copy que aparece al final del ID. |
| Hora de inicio |
La fecha en que comenzó la interacción. |
| Hora de finalización |
La hora y la fecha en que terminó la interacción. |
| Dirección |
Indica si la interacción fue entrante o saliente. |
| Cola |
Número de teléfono asociado con la interacción Para más información, ver Administración de colas. |
| Duración |
La dirección de la interacción. |
| participante interno |
El participante interno es el agente. |
| participante externo |
El participante externo es el cliente. |
| Motivo de desconexión |
Tanto las métricas de participantes internos como externos incluyen un motivo de desconexión que indica por qué finalizó la interacción. Para más información, ver Desconectar motivos en la vista detallada de la interacción. |
| Atención al cliente |
El porcentaje de tiempo durante la interacción en el que solo habla el cliente. |
| Llamada de agente |
El porcentaje de tiempo durante la interacción en el que solo habla el agente. |
| Silencio |
Porcentaje de tiempo durante la interacción en el que el cliente está conectado con un agente y ninguno de los participantes habla durante dos o más segundos. |
| Otro |
Porcentaje de tiempo durante la interacción en el que se produce una o más de las siguientes situaciones:
|
| IVR |
Porcentaje de tiempo durante la interacción en el que el cliente está interactuando con el sistema de autoservicio, ya sea en el IVR o con un bot. |
| ACD |
Porcentaje de tiempo durante la interacción en el que el cliente está esperando en una cola. |
| Overtalk |
Porcentaje de tiempo durante la interacción en el que tanto el cliente como el agente hablan al mismo tiempo durante dos segundos o más. El número entre paréntesis indica el número de veces que se habló más de la cuenta durante la interacción. |
| Anotación de grabación | Descripción |
|---|---|
| Grabacion de llamada | Para modificar la fecha de archivo, la fecha de eliminación y el estado protegido de la grabación, haga clic en el enlace Editar . Para más información, consulta Modificar la fecha de archivo o eliminación de una grabación. |
| Subtipo de soporte de grabación |
El tipo de grabaciones de llamadas capturadas:
Este atributo sólo está disponible para las grabaciones de llamadas. |
| Asunto de la grabación |
El usuario del que se captura la grabación. Este atributo sólo está disponible para las grabaciones de llamadas. |
| Fecha de archivo |
La fecha en la que se archiva la grabación. |
| Eliminar fecha |
La fecha en la que se eliminará la grabación. Nota: Si se establece el tiempo máximo de retención de datos de interacción, la fecha de borrado no puede ser mayor que el tiempo máximo de retención de datos de interacción. Para más información, consulte <add a="" link="" to="" the="" article="" that="" explains="" the="" new="" Maximum="" Interaction="" Data="" Retention="" Time="" field="" in="" Organization="" Settings=""> Configuración > Seguridad y cumplimiento>.
|
| Fecha exportada |
La fecha en la que se exportó la interacción por última vez. |
| Protegido |
Le permite seleccionar grabaciones de interacción para proteger contra la eliminación. Para más información, ver Proteja las grabaciones para que no se borren para una directiva de retención legal. Nota: Si se establece el tiempo máximo de retención de datos de interacción, las grabaciones de interacción no estarán protegidas contra el borrado después del tiempo máximo de retención de datos de interacción. Para más información, consulte <add a="" link="" to="" the="" article="" that="" explains="" the="" new="" Maximum="" Interaction="" Data="" Retention="" Time="" field="" in="" Organization="" Settings=""> Configuración > Seguridad y cumplimiento.
|
| Descargar |
Te permite descargue grabaciones de voz y de pantalla basadas en políticas de una en una. Para más información, ver Descarga una grabación. |
La información de resumen muestra los resúmenes asignados por el agente para los participantes internos. Es decir, si el propósito del participante es Usuario o Agente, o si su Tipo de Participante es Interno. Los resúmenes asignados por el sistema no se muestran. Para más información, ver Acerca de los grupos.
En la sección de datos de los participantes, puede consultar en los atributos de los datos de los participantes definidos en los flujos. Para obtener más información, consulte Ver los atributos de los datos de los participantes.
| Diagnóstico SIP | Descripción |
|---|---|
| Trazas SIP | Le permite descargar el archivo de seguimiento SIP de interacción. |
| PCAP |
Le permite descargar el archivo PCAP de interacción. |

